Sign Up For Our Newsletter
Thank you for signing up!
Something went wrong! Please try again.
© 2026 AnChain.AI. All Rights Reserved | Privacy Policy

Sanctions screening, a major task in Anti Money Laundering, is no longer a static checklist exercise.
In a world of real-time payments, tokenized assets, and AI-driven crime, compliance teams need live intelligence, cross-domain linkage, and agentic workflows that integrate directly into modern AI systems.
Based on direct customer demand from financial institutions, crypto exchanges, and investigative teams, AnChain.AI CISO™ has significantly upgraded its AML sanctions screening capabilities, combining global sanctions intelligence, Model Context Protocol (MCP), and agentic AI integration.

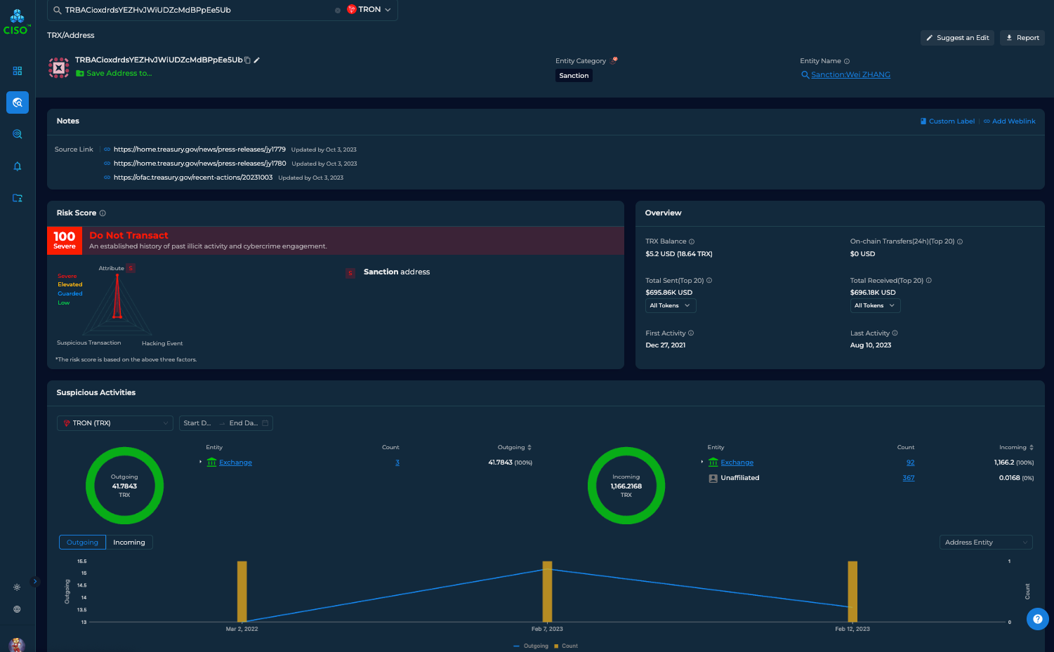
In October 2023, the U.S. Department of the Treasury’s Office of Foreign Assets Control (OFAC) designated a large China-based illicit drugs network responsible for manufacturing and distributing fentanyl, methamphetamine, MDMA precursors, xylazine, and other controlled substances. The action was part of a coordinated effort with the DEA, IRS Criminal Investigation, and other U.S. law enforcement agencies to disrupt international drug supply chains that fuel the opioid crisis. U.S. Department of the Treasury
The designated network included multiple companies and individuals in China and Canada. Funds for precursor chemical shipments were moved using virtual currency and bank transfers, showing a clear crypto nexus to illicit trafficking. One notable figure identified in the sanctions data is Wei Zhang, listed on the OFAC SDN (Specially Designated Nationals) List in connection with this action. Office of Foreign Assets Control+1
OFAC and allied analysts also published a set of crypto wallet addresses linked to sanctioned individuals and entities, including those associated with Zhang Wei (often rendered in sanctions data as “Zhang Wei,” the CEO of a China-based chemical supplier). Addresses connected to Zhang Wei :
These cryptocurrency wallet identifiers were included alongside other sanctioned parties’ addresses and were associated with receiving stablecoins and cryptocurrency payments linked to the precursor chemical trade. The cumulative funds received by the sanctioned addresses were reported to amount to millions of dollars, illustrating how virtual currency played a role in the financial flows of the trafficking network.
This action underscores the intersection of traditional criminal enterprise, real-world entities, and on-chain cryptocurrency activity. Sanctions identified both the companies and individuals in physical jurisdictions and the digital ledger identifiers used in transactional flows — providing law enforcement and compliance teams with actionable leads spanning both worlds.
Department of Treasury Targets Large Chinese Network of Illicit Drug Producers, a major financial crime case published in 2023. [link]
In a recent DEA-led investigation, U.S. law enforcement faced a familiar modern challenge:
On-chain activity alone did not reveal the full picture. Traditional sanctions screening alone did not either. The crime lived between systems.
Using the AnChain.AI CISO™ platform, investigators were able to unify:
AnChain’s proprietary clustering linked rotating wallets into a single operational network, revealing repeat payment behavior tied to chemical shipments.
Sanctions and intelligence data connected wallet clusters to:
While individual entities were not initially sanctioned, their networks overlapped with known restricted actors and high-risk regions.
Using global sanctions intelligence, AnChain.AI flagged:

TRON wallet related to Fentanyl drug trafficking. Comprehensive Sanction Feature on the AnChain.AI Platform: [Free sign up]
Sanctions screening requires more than fast answers—it requires correct, explainable, and controllable intelligence. With Model Context Protocol (MCP), AnChain.AI makes sanctions screening LLM-safe and compliance-grade by exposing authoritative sanctions, wallet, and entity intelligence as structured context to large language models. Investigators and compliance teams can query the system in natural language—for example, “Explain the sanctions and AML risk of this wallet cluster”—and the LLM responds only using AnChain’s vetted data, not probabilistic or hallucinated information. Each response includes a clear explanation of risk, evidence-backed entity and wallet linkages, and a reproducible audit trail suitable for regulatory review.
MCP also enables deterministic, auditable outputs and seamless integration with internal bank or exchange LLM platforms, allowing organizations to safely adopt AI without losing governance or control. On top of MCP, agentic AI workflows turn sanctions screening into always-on intelligence: agents continuously monitor sanctions exposure, detect wallet and entity changes, automatically escalate risks with supporting evidence, and support human-in-the-loop review for regulators and compliance officers. The result is not just faster screening, but persistent, explainable sanctions and AML intelligence operating at machine scale with regulatory confidence.
To support complex cross-border cases, AnChain.AI has upgraded its global sanctions screening to enable fast, consistent screening of names, entities, and crypto wallets across the world’s most critical sanctions regimes but not limited:
All sanctions intelligence is normalized, continuously updated, and fully queryable through:
This unified approach enables compliance teams, investigators, and AI agents to access authoritative sanctions intelligence through the interface that best fits their workflow—UI, API, or LLM-native MCP.
Modern crime does not live purely on-chain or off-chain. It lives between crypto, companies, people, and jurisdictions.
AnChain.AI AML Platform by combining:
AnChain.AI bridges crypto and the real world—turning sanctions screening into true AML super-intelligence.
Interested in upgrading your Anti-Money Laundering capabilities?
Our AML experts look forward to speaking with you: https://anchain.ai/demo
